SEMRUSH ONE

Stay Ahead in AI Search & Traditional SEO

Discover More

13 Free SEO Tools to Boost Rankings & Traffic

Author:Cecilia Meis
10 min read
Jan 13, 2026

Looking to get started with SEO for free? You can cover most of the essentials (such as checking AI SEO visibility, doing keyword research, and auditing a site) without spending a cent.

Free SEO tools like the ones below can help you stay ahead of the changes to the AI-driven search landscape and learn where to focus your optimization efforts.

Software

Key features

Best for

AI Search Visibility Checker

• Shows AI Visibility Score for any entered domain

• Reveals platform-specific insights

• Provides competitor performance for benchmarking

Checking any domain’s AI SEO performance

Site Audit

• Scans your site for SEO issues

• Categorizes issues by severity

• Provides “why and how to fix” recommendations

Quickly finding and fixing technical SEO issues

Keyword Magic Tool

• Generates potentially thousands of keyword ideas

• Filters for volume, difficulty, intent, etc.

• Includes “Questions” tab for FAQ keywords

Generating keyword ideas and building content plans

Keyword Overview

• Shows search volume and keyword difficulty

• Includes search engine result page (SERP) analysis for top-ranking pages

• Bulk analysis for up to 100 keywords

Analyzing keyword competition and SERP insights

Backlinks

• Analyzes backlink profile health

• Displays referring domains and anchor text

• Highlights toxic links via “Toxicity Score”

Evaluating a website’s backlink profile

Website Authority Checker

• Displays Authority Score for any domain

• Shows backlinks, traffic, and spam factors

• Includes Authority Score trend graph

Checking any domain’s SEO strength

Position Tracking

• Tracks keyword rankings and ChatGPT/AI Mode citations

• Filters for ranking position, difficulty, etc.

• Identifies easy-win keywords

Tracking rankings/citations and identifying optimization opportunities

Google Search Console

• Tracks performance in Google search

• Shows indexing coverage and errors

• Highlights top-performing pages and queries

Understanding how Google sees your site

Google PageSpeed Insights

• Measures key performance metrics (LCP, CLS, etc.)

• Lists speed and usability issues

• Estimates impact of fixing each issue

Measuring site speed and prioritizing technical fixes

Ubersuggest

• Generates keyword ideas and metrics 

• Filters for volume, SEO difficulty, etc.

• Includes First Page Potential score

Keyword research and prioritizing low-competition terms

Keyword Rank Checker

• Instantly shows top-ranking keywords

• Displays traffic-driving pages

• Useful for quick competitor insights

Quickly viewing top keywords for your site or competitors

AnswerThePublic

• Scrapes Google autocomplete data

• Reveals related questions and long-tail ideas

• Exports keyword list as CSV

Finding real questions people search for

AlsoAsked

• Maps related questions visually

• Expands topics into clusters

• Ideal for FAQ and topic cluster planning

Mapping related questions and planning topic clusters

1. AI Search Visibility Checker

Best for: Checking any domain’s AI SEO performance

AI Search Visibility Checker is a tool designed to let you check any website’s visibility across AI search platforms like ChatGPT and AI Overviews.

Once you enter a domain, AI Search Visibility Checker shows a high-level look at that domain’s overall AI visibility, brand mentions across different AI platforms, and performance relative to top competitors.

AI Search Visibility Checker report showing AI Visibility Score for Petco and a few competitors.

You’ll also get a snapshot of which prompts return AI answers that mention your brand and those that mention competitors but not you.

You can use AI Search Visibility Checker three times per day.

What We Like

The AI Visibility Score provides an objective way to measure how you’re performing relative to your rivals. And the platform-specific data shows where you may need to strengthen your positioning.

2. Site Audit

Best for: Quickly finding and fixing technical SEO issues on your site

Semrush's free SEO checker, Site Audit, scans your site for AI visibility and SEO issues and provides recommendations on how to fix them.

During our test, it completed a website audit in under 5 minutes. And uncovered over 350 issues, categorized by severity (high, medium, and low).

Site Audit is a great tool for those looking to identify search visibility issues on their sites quickly. And get clear recommendations on how to address each issue.

Site Audit report showing broken internal links with an info box explaining the issue and how to fix it.

A free Semrush plan lets you audit 100 webpages.

What We Like

Site Audit has a quick and intuitive setup process. You just enter your domain, choose your crawl settings, and click “Start Audit.” The entire process takes less than two minutes.

3. Keyword Magic Tool

Best for: Generating potentially thousands of keyword ideas in seconds

Semrush's free keyword tool, Keyword Magic Tool, allows you to find keyword ideas for your SEO strategy.

In our test, the Keyword Magic Tool generated more than 30,000 keyword ideas based on a single keyword in under a minute. We were then able to quickly surface keywords we can rank for fairly easily by using the handy drop-down filters for search volume and difficulty score.

In other words, the Keyword Magic Tool gives you a clear view of which terms are worth targeting and which ones to skip.

Plus, clicking on the “Questions” tab reveals question-based keywords (useful for FAQ sections and optimizing your content to appear in AI answers).

Keyword Magic Tool showing question-based keyword ideas for "dog training" with metrics for volume and difficulty.

In our test, using the “Questions” tab filtered the Keyword Magic Tool list from over 30,000 keywords total to 2,400+ question-based keywords with a single click.

The Keyword Magic Tool is a good choice for marketers looking for a quick way to generate keyword ideas that meet their specific needs. The free plan lets you perform 10 searches per day.

What We Like

Keyword Magic Tool’s Personal Difficulty Score helps you get a better idea of how difficult it’s going to be for your domain to rank for a specific keyword. This is a lot more helpful compared to generic difficulty scores offered by most other tools.

To use it, you need to enter your domain when performing a keyword search.

Keyword Magic Tool search screen for "dog training" with website field highlighted.

Once the tool generates a list of keyword ideas, you can use the “Personal KD%” drop-down to filter the list by Personal Difficulty Score.

Keyword Magic Tool filter dropdown showing keyword difficulty levels from “Very easy” to “Very hard.”

4. Keyword Overview

Best for: Analyzing keyword difficulty and SERP competition

Keyword Overview is a keyword research tool that helps you understand the search volume and difficulty of individual keywords.

In our test, we were able to cut down our keyword research time from 30 minutes to 5 minutes just thanks to Keyword Overview’s “SERP Analysis” feature. It shows metrics on the top-ranking pages for a keyword at a glance, eliminating the need for separate keyword research, backlink analysis, and domain authority checking tools.

SERP analysis table showing top URLs with metrics for page authority, backlinks, search traffic, and keywords.

With Keyword Overview, you can perform 10 searches per day with the free plan.

What We Like

The Bulk Analysis feature (not in the free plan) helps you analyze up to 100 keywords at a time and delivers results in under a minute.

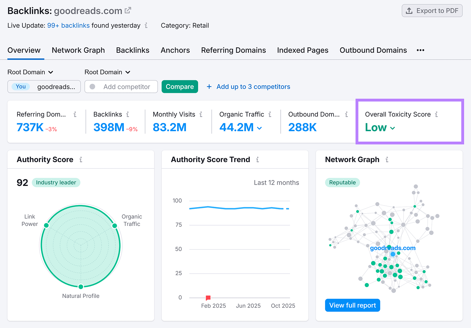
5. Backlinks

Best for: Evaluating a website’s backlink profile

Backlinks is a tool that analyzes your site’s backlink profile in detail.

It can perform a full backlink analysis in under a minute. And offers a proprietary “Toxicity Score” metric to show your site’s backlink health at a glance. In practice, this means you can quickly identify whether you need to obtain more high-quality links to improve your reputation. 

Backlinks dashboard showing authority score, backlink stats, and low toxicity score.

You can perform 10 analyses per day using the free plan.

What We Like

Backlinks’s “Anchors” report shows you the most popular anchor text used for your site’s backlinks. That allows you to quickly see whether you need to adjust your link building strategy to get more natural-looking anchor text.

6. Website Authority Checker

Best for: Checking any domain’s overall SEO strength

Website Authority Checker is a simple tool to help you check the Authority Score (Semrush’s proprietary metric that describes a site’s SEO strength) of any domain.

After entering a domain, Website Authority Checker will instantly show you its Authority Score with details about the signals that make up the score: the number of backlinks and referring domains, organic traffic, and spam factors.

Put simply, it gives you a quick snapshot of how trustworthy and competitive a site appears to search engines.

Website Authority Overview showing authority score, backlinks, referring domains, and traffic trends.

You can perform three checks per day with Website Authority Checker. 

What We Like

The Authority Score Trend graph lets you see at a glance whether a domain’s authority has been improving or declining.

7. Position Tracking

Best for: Monitoring keyword rankings and performance trends

Position Tracking is a tool that helps you keep track of your site’s keyword rankings and AI citations in ChatGPT and AI Mode.

You can quickly understand your site’s recent performance in SERPs by looking at the “Summary” section in the Position Tracking report. This eliminates the need to dig deep into reports using multiple tools.

Position Tracking report summary showing visibility, traffic, and ranking improvements.

Position Tracking also gives you a quick and easy way to keep an eye on all your query positions with the “Overview” report. That means you can immediately spot gains, drops, or opportunities to reclaim lost visibility.

A free Semrush plan lets you track rankings for 10 keywords.

What We Like

Position Tracking is handy for identifying terms that only need a little push (e.g., a content update or a few backlinks) in order to get better search visibility. To do this, navigate to the “Overview” tab and filter for terms that rank in positions 11-20 and have a “Very Easy” or “Easy” keyword difficulty score.

8. Google Search Console

Best for: Seeing how Google views your website

Google Search Console (GSC) is a free tool from Google that gives you insight into how your site is performing in search results.

GSC’s interface isn’t very intuitive at first. But once you get acquainted with the layout and the built-in reports, you can find the data you need fairly quickly. For example, finding pages on your site that have lost a significant amount of traffic in the last 90 days can be done in under two minutes.

One drawback of GSC are the delays, with data lagging by 24-48 hours.

What We Like

Google Search Console makes it clear which pages on your site Google isn’t indexing (and why), making it an essential SEO tool.

GSC table listing reasons why pages aren’t indexed, including blocked pages, redirects, and ‘noindex’ tags.

9. Google PageSpeed Insights

Best for: Measuring site speed and performance metrics

Google’s PageSpeed Insights helps you check your site’s technical performance.

Once you enter a webpage into PageSpeed Insights, it will perform a full analysis of the page in a few seconds and provide you with a detailed report.

Apart from showing how your site performs against key metrics like Largest Contentful Paint (LCP) and Cumulative Layout Shift (CLS), PageSpeed Insights also gives you a list of issues slowing your site down.

The main drawback is that PageSpeed Insights doesn’t provide a lot of detail on how to fix the issues it flags—you need to figure this out on your own or hire a developer to do it.

What We Like

PageSpeed Insights ties each issue to measurable impact (e.g., milliseconds saved or kibibytes reduced), allowing you to quickly prioritize fixes. And despite its limited guidance on implementation, it remains a must-use resource for quick page checks.

PageSpeed Insights showing mobile audit issues like render-blocking requests and cache lifetime savings.

10. Ubersuggest

Best for: Keyword research and first-page potential analysis

Ubersuggest is a free SEO keyword research tool that can generate thousands of keyword ideas from a single seed keyword.

In our test, we were able to get 9,000 keyword ideas from our seed keyword. We were then able to narrow this down in a few clicks by using the volume, intent, and SEO difficulty drop-down filters.

Ubersuggest Keyword ideas report for “CRM software” with sortable filters for volume, intent, and SEO difficulty.

Ubersuggest has a Questions tab that can help you uncover question-based keywords (a total of 87 in our test). That’s especially useful for spotting conversational queries (which AI-powered results tend to surface or answer directly).

The free version of Ubersuggest only lets you do a handful of searches per day, which can be frustrating if you’re looking to do more comprehensive keyword research.

Overall, Ubersuggest is a great starting point for smaller projects, though its free limits make it less practical for deep or large-scale research.

What We Like

Ubersuggest lets you sort keyword ideas by First Page Potential—the tool’s estimate of the keywords your website can rank on the first page for. This gives you a quick way to prioritize keywords and get SEO results faster.

11. Keyword Rank Checker

Best for: Instantly viewing top-ranking keywords by domain

Keyword Rank Checker is a free tool from Semrush that lets you check keyword rankings for any website.

Once you enter a domain, Keyword Rank Checker will show which keywords it ranks highest for and which keywords drive the most traffic.

Keyword ranking table showing top-ranking keywords with URLs, traffic share, and volume.

It’s a great way to get a quick overview of a competitor’s top pages. And get ideas for new keywords to target with your own site.

Keyword Rank Checker is best suited for quick competitive checks rather than in-depth analyses, but it gives you an instant snapshot of where competitors are getting their traffic.

What We Like

We found using Keyword Rank Checker to be a great starting point for competitor research. It quickly shows you whether a site is worth investigating further, which you can then do with more advanced SEO tools.

12. AnswerThePublic

Best for: Uncovering real search questions and long-tail ideas

AnswerThePublic scrapes autocomplete data from Google to show you related searches for a given keyword.

In our test, we were able to get 2,000+ related keywords and 71 highly relevant questions in under 10 seconds. You can then use these as standalone seed keywords to get even more ideas.

AnswerThePublic visual ideas wheel for “dog training” showing topics grouped by AI Models, Social Media, and Search Engines.

One drawback we noticed is that a lot of the suggested search phrases will be variations of the same phrase, just formulated slightly differently. This means that you might need to spend a bit more time filtering the results to get what you need.

Overall, AnswerThePublic is excellent for brainstorming and getting content ideas, although its repetitive results make it better for early research rather than final keyword selection.

What We Like

We were able to instantly download all the keyword ideas as a .CSV file in a single click.

13. AlsoAsked

Best for: Mapping related questions and building topic clusters

AlsoAsked lets you see questions people ask related to your search phrase.

In our test, entering a single seed phrase into AlsoAsked generated 50 related questions. Clicking on each question then led to another set of 50 questions, and so on.

One drawback we noticed is that there doesn’t seem to be a way to see or download all of the potentially related questions with the free version of AlsoAsked—you can just view and download 50 at a time.

AlsoAsked is a powerful brainstorming tool for content and SEO planning, although the free limits make it harder to use for large-scale topic research.

What We Like

The visual format helps you quickly spot clusters of related questions you could potentially answer in an article or an FAQ section.

AlsoAsked visualization for “pet food” showing related search questions branching from main topics.

Unlock Even More SEO Tools

Free tools for SEO are a great starting point. But they usually cover just one piece of the SEO puzzle each.

As search becomes more AI-driven, it’s important to have a unified view of your data and understand not just what’s ranking, but why.

Semrush combines all the tools you need to improve your performance in both traditional and AI search with Semrush One. Try it today. 

Share
Author Photo
Cecilia Meis
Cecilia is a senior editor and strategist with 12+ years of experience spanning print, digital, and SEO. She’s passionate about optimizing editorial processes, upholding quality standards, and mentoring writers to deliver brand-aligned content.
Share