Try Semrush One for Free
The leading platform that unifies SEO authority and AI visibility.
Get Your Ticket Now
One day. Real strategies. Built for marketers who play to win.
October 13, 2026London, UK
Knowledge Base
Semrush Toolkits
AI PR
Media Monitoring
How to manage and share your media monitoring results

How to manage and share your media monitoring results

Once you start collecting mentions, you can review, filter, and share them. Here’s how to get the most value from your results.

Browsing mentions

You can view mentions in the Media Monitoring feed:

  • Click a mention to open its source link.
  • Check Sentiment, Estimated Reach, Authority Score, Backlinks, and source
  • Use filters to find particular results
  • Select one or more queries in the top panel if you need to focus on specific ones

Manually adding mentions

Even the best monitoring tools can miss some mentions, especially from niche sources. To make sure your data is complete, you can add mentions manually.

Open the menu next to a query and select Add external mentions. Then, paste a link to the article you want to include.

How to manage and share your media monitoring results image 1

Irrelevant and duplicate mentions

To help you focus on what matters, Media Monitoring automatically filters out mentions that appear unrelated to your brand. This AI-based feature removes irrelevant results, such as mentions of similarly named companies or off-topic content. 

How to manage and share your media monitoring results image 2

These rejected mentions don’t count toward your limits, can be reviewed, and restored at any time. You’ll find suggestions to improve your query based on common patterns in irrelevant results.

How to manage and share your media monitoring results image 3

To avoid clutter, we also filter out duplicate mentions, such as syndicated articles or repeated coverage. You can disable this per query or handle duplicates manually. Removing one mention removes its duplicates too.

How to manage and share your media monitoring results image 4

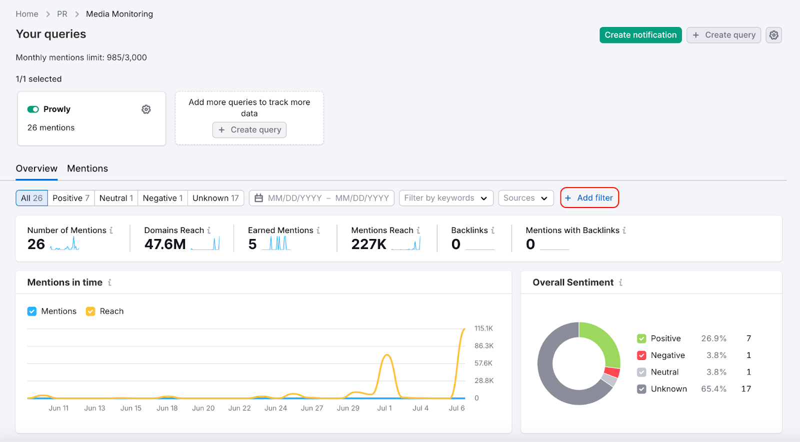
Filtering results

Use filters to focus on specific mentions. 

How to manage and share your media monitoring results image 5

You can filter mentions by:

  • Date range (e.g., last 7 or 30 days)
  • Keywords (words or phrases in the content)
  • Country
  • Language
  • Source type (e.g., News, Blogs, Discussions)
  • Authority Score

Filters help you focus on what matters most, especially when working with broad-scope queries.

Organizing and managing mentions

  • Change sentiment if the default label isn’t accurate. 

How to manage and share your media monitoring results image 6

  • Delete mentions that are irrelevant or duplicated
  • Mark or unmark Earned Mentions. This label shows that the mention resulted from a pitch you sent.  

How to manage and share your media monitoring results image 7

Each mention includes helpful details like the Earned Mention label, Mention Reach, Authority Score, Sentiment, Backlinks, source, and a short excerpt. Click to see the full content and metrics.

Exporting mentions

If you want to save your mentions elsewhere or show them outside of the platform:

  • Go to Mentions tab
  • Use Export to download selected mentions
  • Choose the format that works for you (CSV or Excel)

How to manage and share your media monitoring results image 8

Setting up notifications (digests and alerts)

You can receive updates about new mentions in two ways:

Digests

Digests are email summaries of new mentions delivered on a set schedule (e.g., daily, weekly, monthly).

To set up a digest:

  1. Click “+ Create alert or digest” in the top right corner.

    How to manage and share your media monitoring results image 9

  2. Choose Digest.

  3. Choose the query you want to monitor. Enter the name and subject line for your notifications. You can also include an AI coverage summary and key messages.

How to manage and share your media monitoring results image 10

4. Select the delivery frequency and recipients.

How to manage and share your media monitoring results image 11

5. Add filters if necessary.

How to manage and share your media monitoring results image 12

6. Click Create digest to save and enable digests from now on.

You’ll find saved digests in the Email Notifications tab in the Media Monitoring module.

Alerts

Alerts notify you as soon as new mentions are found.

There are two types:

  • New mention: delivered when a new result appears
  • Unusual spike: triggered when there's a sudden surge

To create an alert:

  1. Click “+ Create alert or digest” in the top right corner.
  2. Choose Alert.
  3. Choose the alert type and the queries you want to include. Enter the alert name and subject line. Choose whether to include an AI coverage summary and key messages.

How to manage and share your media monitoring results image 13

4. In Delivery settings, choose your recipients.

5. Add filters if necessary.

6. Click Create alert.

Summary

Use your monitoring feed to track mentions and turn them into actionable PR insights. Apply filters, edit sentiment, remove irrelevant mentions, and use exports and notifications to share relevant data with your team or CEO.

Recently viewed